Performance Test
k6 load testing from multiple regionsEdit
Run k6 performance tests to validate your application under load. Execute from multiple regions worldwide.

Create Test
- Go to Create β Performance Test
- Write k6 script in the editor
- Configure load profile (VUs, duration)
- Select regions for distributed testing
- Run and analyze results
Multi-Location Testing
Run tests from multiple regions simultaneously to measure global performance.

| Region | Location |
|---|---|
| US East | Ashburn, USA |
| EU Central | Nuremberg, Germany |
| Asia Pacific | Singapore |
Execution Context:
- Playground: Select specific location (US East, EU Central, or Asia Pacific) for manual test runs
- Jobs: Use global queueβtests execute from any available worker regardless of location
Self-Hosted Deployments: In self-hosted mode, all region selections execute from your single worker instance. You can still select multiple regions for configuration purposes, but tests run from one location. To enable true multi-region testing, deploy workers in each target region.
Example Script
/**
* Ramping load profile to mirror real traffic patterns.
*
* Purpose:
* - Simulate a gradual increase in traffic (ramp-up)
* - Hold traffic at peak load (steady state)
* - Gradually decrease traffic (ramp-down)
*
* Configuration:
* - Stages:
* 1. Ramp up to 10 VUs over 2 minutes
* 2. Ramp up to 50 VUs over next 5 minutes
* 3. Ramp up to 80 VUs over next 3 minutes
* 4. Ramp down to 0 VUs over 2 minutes
* - Thresholds: Strict latency and error limits
*
* @see https://grafana.com/docs/k6/latest/using-k6/scenarios/
*/
import http from 'k6/http';
import { check } from 'k6';
export const options = {
stages: [
{ duration: '2m', target: 10 }, // Ramp-up to 10 VUs
{ duration: '5m', target: 50 }, // Increase to 50 VUs
{ duration: '3m', target: 80 }, // Peak load at 80 VUs
{ duration: '2m', target: 0 }, // Ramp-down
],
thresholds: {
http_req_failed: ['rate<0.02'], // Error rate < 2%
http_req_duration: ['p(95)<600', 'p(99)<1200'], // Latency thresholds
checks: ['rate>0.95'], // 95% of checks pass
},
};
export default function () {
const baseUrl = 'https://test-api.k6.io';
const response = http.get(baseUrl + '/public/crocodiles/');
check(response, {
'status is 200': (res) => res.status === 200,
'p95 under budget': (res) => res.timings.duration < 600,
});
}π k6 Scenarios | k6 Checks
Streaming Logs
Watch real-time execution logs as the test runs.

Results & Logs
View detailed logs after test completion.

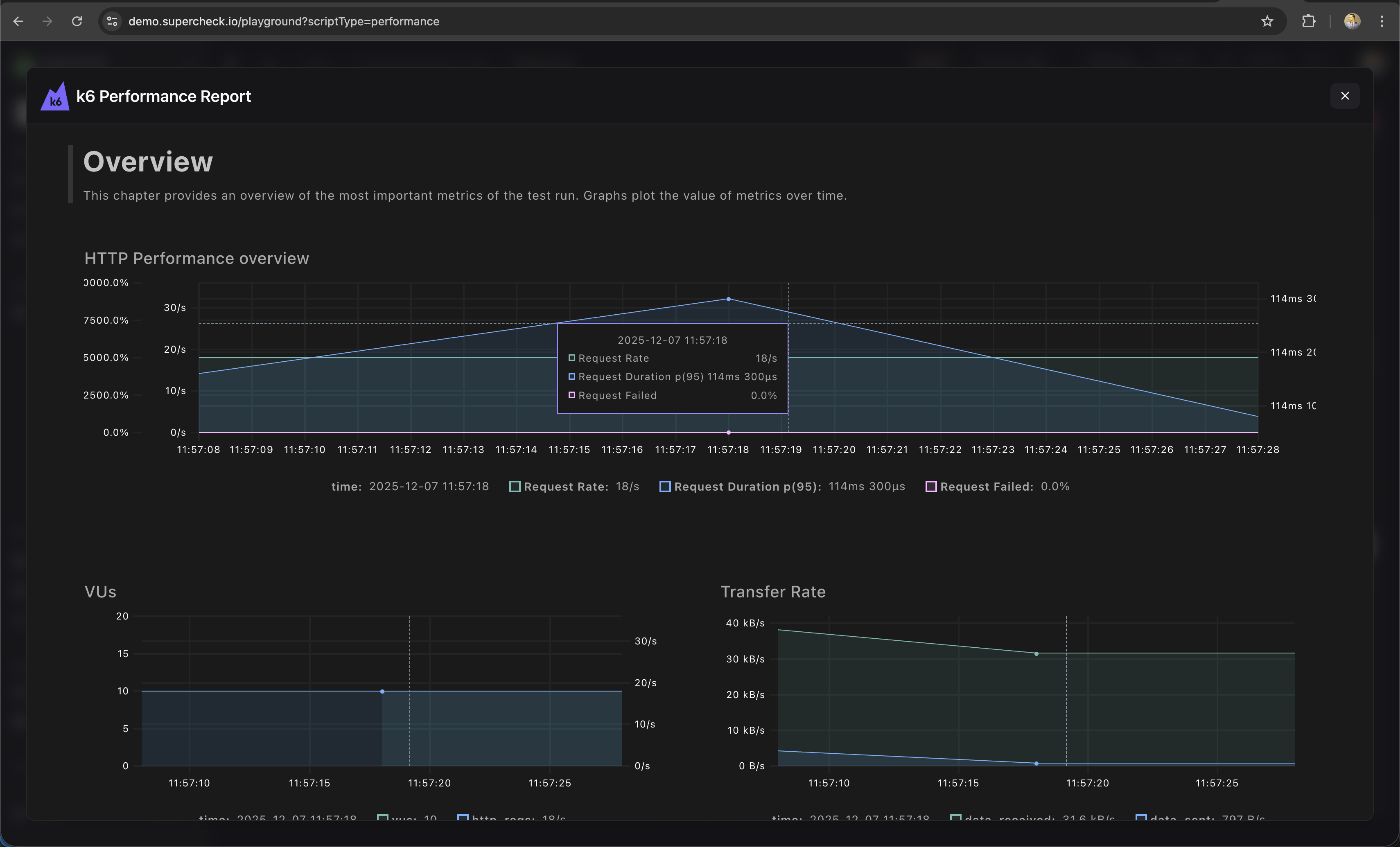
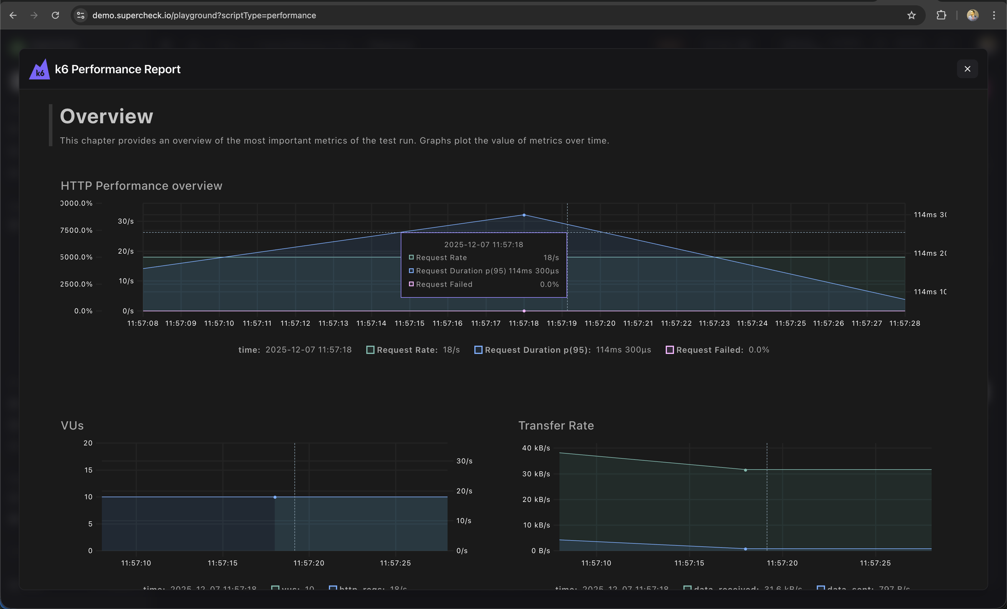
Reports
Analyze performance metrics after the test completes.

Metrics include:
- Request rate β Requests per second
- Response time β p50, p95, p99 latencies
- Error rate β Failed requests percentage
- Throughput β Data transferred
Load Profiles
| Profile | Use Case |
|---|---|
| Smoke | 1-2 VUs, 1 min β Verify script works |
| Load | 10-50 VUs, 5-10 min β Normal load |
| Stress | 100+ VUs, 10-30 min β Find breaking point |
| Spike | Sudden ramp, 5 min β Handle traffic bursts |
Thresholds
Set pass/fail criteria:
/**
* Thresholds define pass/fail criteria for your test.
* @see https://grafana.com/docs/k6/latest/using-k6/thresholds/
*/
thresholds: {
http_req_duration: ['p(95)<500'], // 95% under 500ms
http_req_failed: ['rate<0.01'], // Less than 1% errors
}π k6 Thresholds Documentation
Using Variables
/**
* Using project variables and secrets in k6 tests.
* Secrets require .toString() to access the value.
*/
export default function () {
const baseUrl = getVariable('API_URL');
const apiKey = getSecret('API_KEY').toString();
const response = http.get(`${baseUrl}/protected`, {
headers: { Authorization: `Bearer ${apiKey}` }
});
check(response, { 'status is 200': (r) => r.status === 200 });
}Learn More
- k6 Documentation β Complete k6 guide
- k6 HTTP Requests β Making HTTP calls
- k6 Thresholds β Pass/fail criteria
- k6 Checks β Response validation